別墅分體式太陽能熱水系統解決方案
- 全國咨詢熱線:
- 4009987176
詳情介紹:
一、別墅使用生活熱水的困惑
一般家裝設計師對別墅進行設計時,要不每層安裝一臺熱水器,或在某一層安裝一臺熱水器用于所有取水點,甚至有的設計成每一個衛生間和廚房安裝一臺熱水器。這樣設計會導致出現以下缺點:
1、如果安裝二臺、三臺或更多臺熱水器,不僅多支出設備購買成本,而且多臺熱水器占用較大地方,不僅影響美觀,而且浪費空間。
2、只裝一臺熱水器的情況下,由于多個取水點距離熱水器太遠,每次用熱水時都要放掉很多冷水,不僅浪費水資源,而且要等很長時間。
我們相信很多已經住進別墅的業主都有這種感覺。實際上人們購買別墅的主要目的就是提高生活品質,提高生活舒適度。如果像上面所說,早夕相處的生活熱水解決不好,生活舒適度的提高將大打折扣。因此別墅在裝修時如何設計生活熱水顯得尤其重要了。
二、別墅生活熱水的最佳解決方案
設計安裝生活熱水循環系統,使家用熱水賓館化,是目前別墅熱水解決方案之中比較好的一種選擇。該方案的優點是:
1、一開水龍頭就有熱水,迅速及時,無需等待。
2、節省自來水,減少水資源浪費。由于水管中的冷水很少,打開水龍頭時浪費的冷水較少。
3、節省家庭空間。由于太陽能熱水器或儲水罐一般放在屋面、陽臺或地下室等地方,不占用日常的家庭生活空間,美化居室。
三、別墅制熱水設備的選擇
我們這里主要以太陽能系統為例。
太陽能熱水器(熱水系統)也分為很多種不同的運用形式,一般來說,別墅熱水系統比較適合安裝分體式太陽能熱水系統,即太陽能集熱器與儲熱水箱分體安裝,采用強制循環的模式。我們俗稱分體式別墅型太陽能熱水系統。
此系統水量大,熱效率高于陽臺壁掛式系統,低于一體式太陽能熱水器。水箱可以放在任意地方,可根據客戶要求配備水箱的大小和太陽能集熱板的多少,用熱水水壓大,能和建筑完美結合。無公攤能源,物業便于管理。
但是此系統結構復雜,運行為閉式強制二次換熱循環系統,對安裝循環管道技術含量高,循環管道不能有一點的泄漏,一旦循環管道泄漏,整套系統癱瘓,成本價格高一般安裝在高檔別墅。
分體強制循環的太陽能熱水系統是在集熱器和儲水箱之間管路上設置水泵,作為系統中水的循環動力;與此同時,集熱器的有用能量收益通過加熱水,不斷儲存在儲水箱內。強制循環系統要求采用能承壓的太陽能集熱器,是與建筑結合的太陽能熱水系統的發展方向。循環泵的控制方式以溫差循環控制方式較為普遍。該系統集熱板與儲熱水箱可靈活擺放,限制條件少,集熱板可置于屋頂、陽臺、外墻等地方,特別是集熱器與屋面相結合進行安裝,滿足建筑結構功能的同時不影響建筑的外觀,故俗稱分體式別墅型太陽能熱水系統,廣泛應用于別墅、排聯建筑中,也可用于多層、高層住宅。該系統相對自然循環有熱效率高、控制相對復雜、成本及運行費用相對較高的特點。
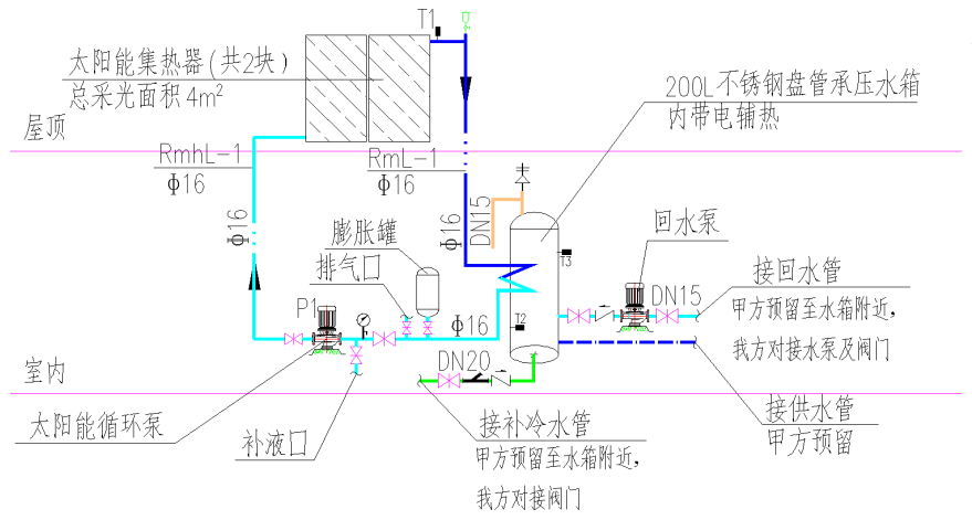
四、分體式別墅型系統運行原理說明
(1)系統循環加熱:
系統循環采用強制溫差循環,即當集熱器溫度T1大于設定溫度55℃(可調),或集熱器溫度T1≥容積式換熱器底部溫度T2 5℃(可調)時,太陽能工作站中的水泵啟動,集熱器中的高溫熱媒輸送至容積式換熱器進行換熱;當集熱器溫度T1小于容積式換熱器底部溫度T2 2℃(可調),或容積式換熱器上部溫度T3≥55℃(可調)時,集熱循環泵停止。
(2)循環供熱水
在供熱水總干管的最不利點安裝有溫度探頭T4,當T4溫度小于40-45℃(可調)時,系統回水循環泵開啟,循環供回水管道內的熱水。當T4溫度≥40-45℃(可調)時,系統回水循環泵關閉。使供熱水總干管中始終充滿熱水,保證打開淋浴器數秒內既出熱水,整套系統以人性化設計為宗旨、更加節能、節水。
(3)輔助加熱
當容積式換熱器上部溫度T3小于50℃(可調)時,容積式換熱器開啟電輔加熱;當容積式換熱器上部溫度T3≥55℃(可調),關閉電輔加熱。
(4)系統定壓:
當太陽能熱媒系統由于熱脹冷縮現象壓力升高時,熱媒系統通過膨脹水箱吸收系統壓力升高部分,當系統壓力繼續升高到達設定值,系統通過泄壓閥將壓力保持在恒定值。
(5)過熱保護控制:
當太陽能儲熱水箱溫度高于設定值時,系統循環自動關閉,此時儲熱水箱不再得熱,避免水箱內水溫過高,同時也避免了水箱內熱量通過循環而流失。當水箱不再需要得熱而系統還有富余熱量時,系統將根據設定值自動開啟散熱器來把過剩的多余熱量散掉。注:溫度設定可調。
五、分體式別墅型系統運行原理圖

